SANZEシステムのヘルプ

プロジェクト管理の概要

概要 #

SANZEのプロジェクト管理は、目標達成のためにプロジェクト全体を管理する機能です。各プロセスで、ヒト・モノ・カネ・情報・時間を適切に管理して目的達成を目指します。また、決められた予算・納期で目標を達成するため、そして利益を最大化させるためにプロジェクト管理は行われます。

ファイル管理のメイン画面 #

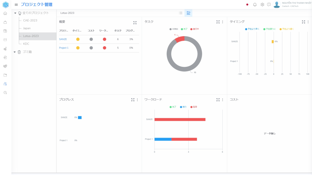
①カテゴリのリスト④ダッシュボード
②プロジェクトのリスト⑤プロジェクトの作成・フィルター・コラム表示設定
③プロジェクトのリストのアイコン

プロジェクト管理画面について #

1.プロジェクトのリスト画面 #

本画面では、各カテゴリーのプロジェクト数を概観することができます。

2. プロジェクトのダッシュボード画面 #

本画面は、時間、タスク、コスト、ワークロード、作業のプログレスなどの情報を含む、プロジェクトの最も概要的な画面となります。

3.タスクのリスト画面 #

プロジェクト名をクリックすると、必要な情報が記載されたタスク一覧画面が表示されます。

4.タスクのボード画面 #

ボードを用いることで、現在のタスクの進捗が明確にわかるので、遅延などを発見しやすくなります。現在の状態が明確なので、プロジェクトメンバー同士でタスクの共有をしたいときも、スムーズになりやすいのです。

5.タスクのガントチャート画面 #

ガントチャートを使うことで、タスクごと・担当者ごとの進捗や全体像を、一目で把握することができます。また、シンプルなスケジュール管理手法なので、誰にでもわかりやすく、作るのも簡単です。

6.タスクのダッシュボード画面 #

プロジェクトのダッシュボード画面と同様に、この画面でもタスクの実行状況の概要を見ることができます。

7.タスクのワークロード画面 #

タスク従業員の勤務時間はこの表に表示されます。

8.タスクのメンバー画面 #

タスクに参加するメンバーの人数を管理し、簡単に管理できるように権利を割り当てることができます。

9.タスクのウィキ画面 #

ウィキ画面では、プロジェクトの説明、一般的なルール、作業方法、報告書、メンバーの役割、場合によっては会議のスケジュール規定など、プロジェクトに関連する情報を書くことができます。

つまり #

プロジェクト管理とは、プロジェクト全体の進捗や品質の管理を行うことで、プロジェクトの成功をサポートするための取り組みのことです。プロジェクト管理に取り組むことで、プロジェクトの成功率だけでなく利益率向上が期待できます。企業の信頼や競争力を高めることにもつながっていくといえるでしょう。

What are your feelings