プロジェクトには複数の部署や人が関わるケースも多く、膨大な作業も発生するため、作業が問題なく進んでいるのか、いつまでに終わりそうなのか、といったことを管理できていないと、納期に間に合わなくなるおそれがあります。このようなリスクを回避し、納期を厳守するために適切なプロジェクト監督が必要です。以下は、各カテゴリーと各プロジェクトのダッシュボードからプロジェクトを監視する方法です。
1. カテゴリ内の各プロジェクトの進歩を追跡する #
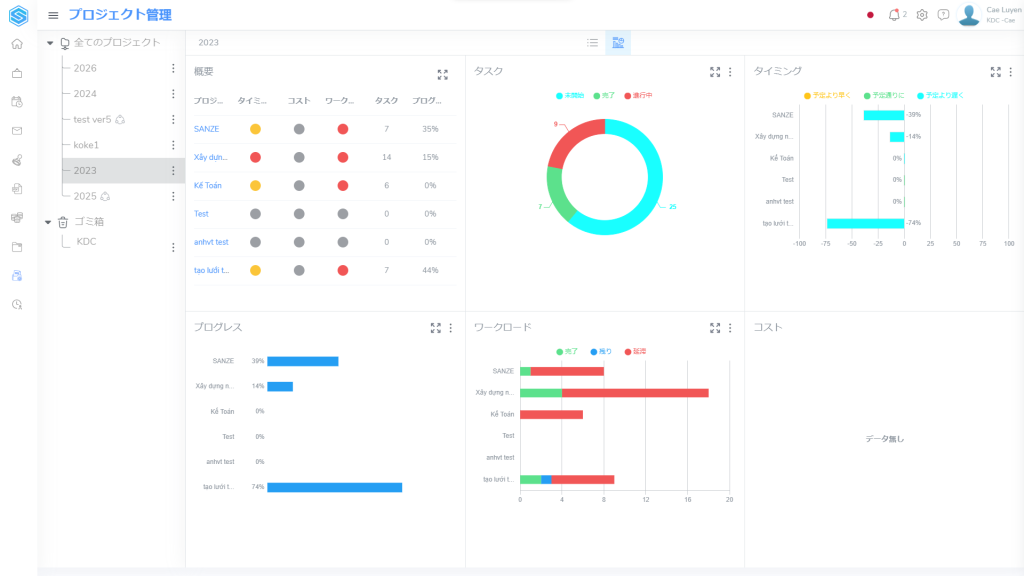
「カテゴリ名」>>「ダッシュボード」をクリックして、カテゴリー内のプロジェクトに関連する情報の画面が表示されます。

各ウィジェットで、「フールスクリーン」アイコンはウィジェットを拡大し、「⋮」は表示色をカスタマイズします。
2.プロジェクトの進歩を追跡する #
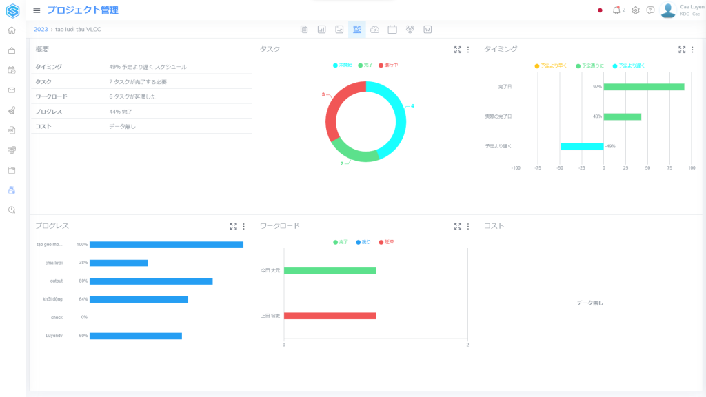
「プロジェクト名」>>「ダッシュボード」をクリックして、プロジェクトに関連する情報の画面が表示されます。

上記のセクションと同様に、各ウィジェットで、「フールスクリーン」アイコンはウィジェットを拡大し、「⋮」は表示色をカスタマイズします。